
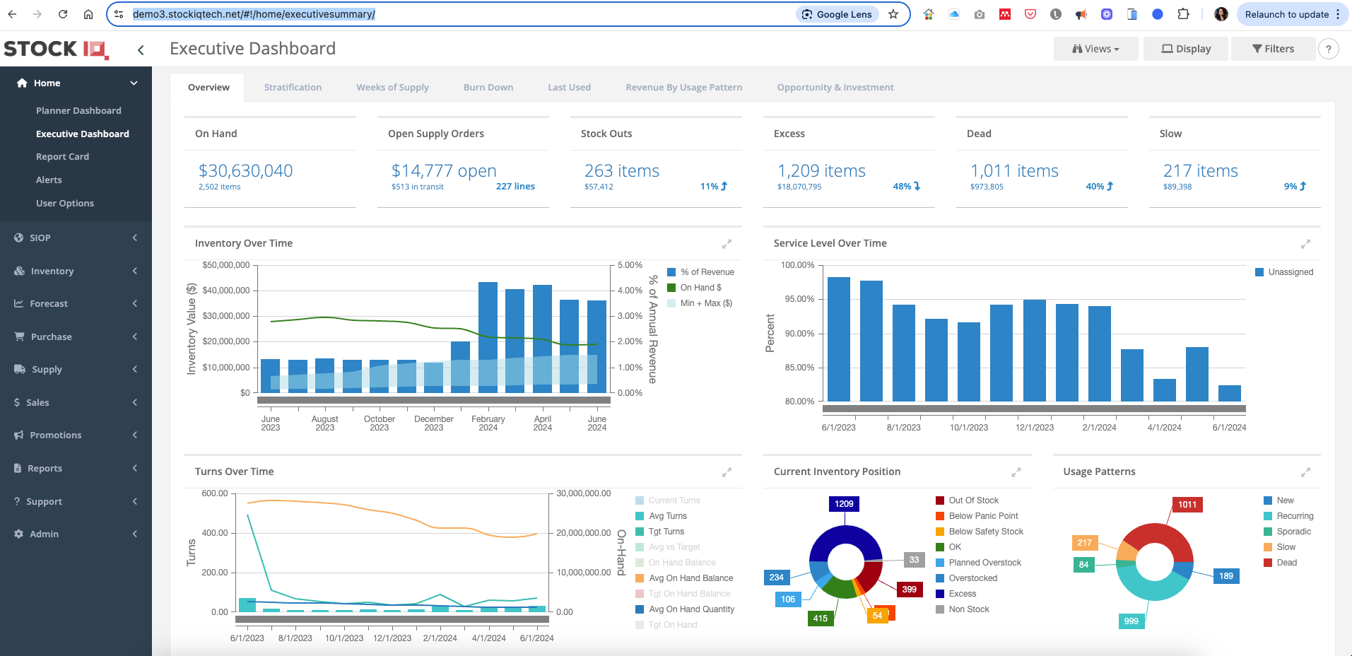
StockIQ understood the pinpoints from end user in demand planning and Inventory management, It provides handful of raw data in table and summarise dashboard and graphs to help user to explore the trend and spot the outliers in the KPI performance monitoring.
I real like the demand forecasting piece and inventory optimisation piece, this is the key performance indicator for the business to thrive.
Its API connection module serve the purpose of power bi connection for user to simple connect to the SIQ dataset and produce their own power bi reports. this is very friendly to entry level power bi user and make it easy access.
customer support staff will reply inquiry within few hours or a day depends on time zone. they are spot on the solutions and we can quickly implement the changes overnights.
I use StockIQ daily to monitor the KPIs and use reports for my analysis. it is effective and save your valuable time. Review collected by and hosted on G2.com.
some times when you leave apps open for 5mins and coming back you lost connection and have to reopen another new window to review. Review collected by and hosted on G2.com.
Thank you for your thoughtful review — we’re glad to hear StockIQ has become an essential part of your daily demand planning, inventory optimization, and S&OP process.
We're glad to hear our forecasting tools, KPI dashboards, and Power BI-friendly API are helping you save time, and drive meaningful improvements to your planning accuracy. We take great pride in not only our product capabilities but also our customer support team, so it means a lot to hear that you've found our team responsive and impactful.
We appreciate you pointing out the occasional reconnection issue when windows are left idle — I’ve shared this with our Product Team as we continue improving platform performance and user experience.
Thank you again for being a valued StockIQ partner.
The reviewer uploaded a screenshot or submitted the review in-app verifying them as current user.
Validated through LinkedIn
This reviewer was offered a nominal incentive as thanks for completing this review.
Invitation from a seller or affiliate. This reviewer was offered a nominal incentive as thanks for completing this review.






