# Mezmo Reviews
**Vendor:** Mezmo  
**Category:** [AIOps Tools](https://www.g2.com/categories/aiops-platforms)  
**Average Rating:** 4.6/5.0  
**Total Reviews:** 224
## About Mezmo
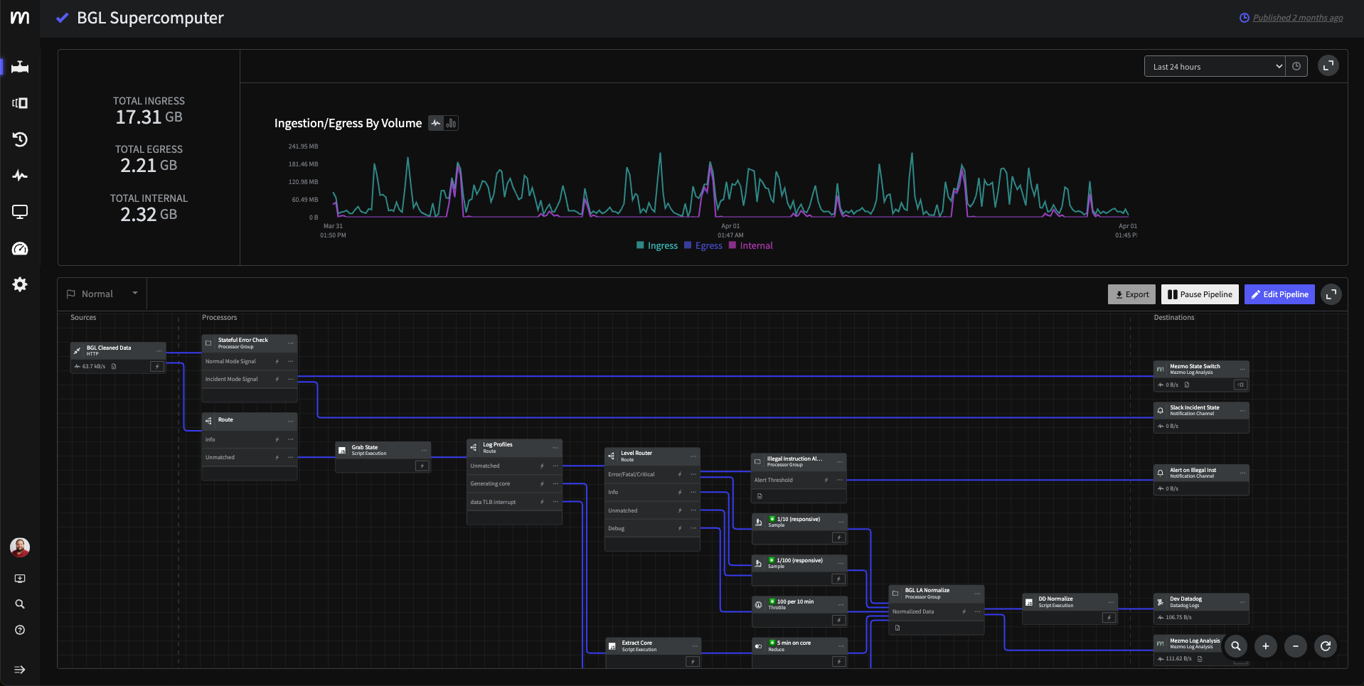
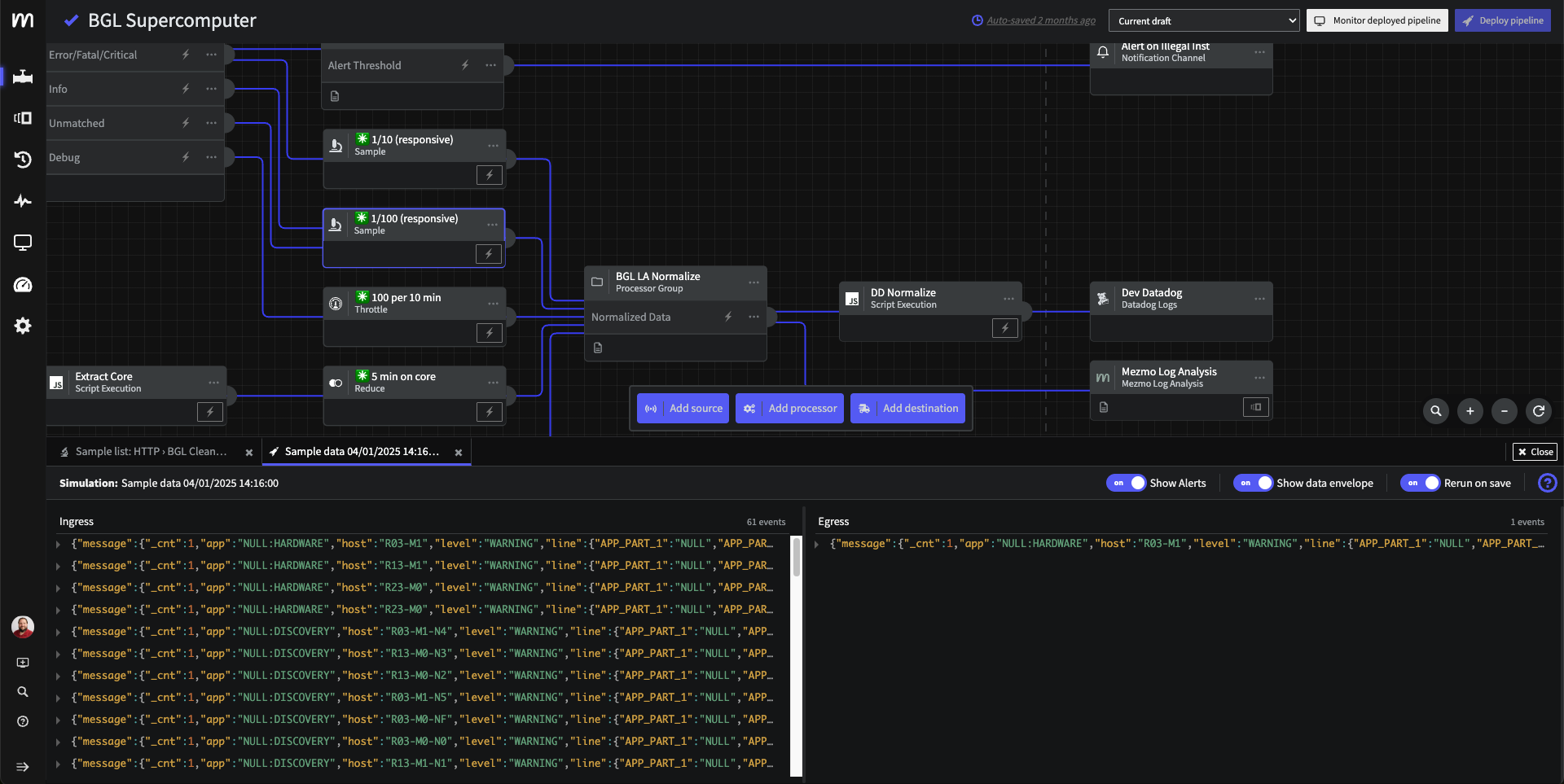
Telemetry data is now overwhelming—noisy, slow, and expensive. Mezmo’s Active Telemetry delivers live, high-context observability that cuts the noise, slashes cost, and powers fast iteration, by tapping into logs, metrics, and traces—and acting on them the moment they’re created. Mezmo’s Active Telemetry Platform is powered by three unique capabilities: Active Engagement—giving Developers and AI agents on-demand access to the live data they need; Active Routing—letting users direct relevant, contextualized telemetry where it’s needed most; and Active Analysis—enabling in-stream, context-based decisions as data is generated.



## Mezmo Pros & Cons
**What users like:**

- Users benefit from the **efficiency improvement** of Mezmo, significantly boosting team productivity during log analysis. (2 reviews)
- Users value the **ease of log management** with Mezmo, enhancing incident response and system integration efficiently. (2 reviews)
- Users value the **monitoring capabilities** of Mezmo, highlighting its ease of use and powerful real-time search features. (2 reviews)
- Users love the **real-time alerts** from Mezmo, enhancing incident response efficiency and simplifying log management. (1 reviews)
- Users value the **seamless connectivity** of Mezmo, facilitating effortless log collection and analysis across systems. (1 reviews)
- Users praise the **helpful customer support** of Mezmo, highlighting their engineers&#39; assistance in implementation and incident response. (1 reviews)
- Data Analytics (1 reviews)
- Ease of Use (1 reviews)
- Users appreciate the **easy integrations** of Mezmo, significantly enhancing their incident response capabilities and workflows. (1 reviews)
- Users value the **fast data ingestion** and powerful pipeline features of Mezmo for effective incident response. (1 reviews)

**What users dislike:**

- Users find the **learning difficulty** challenging at first, although improvements and support from the Mezmo team are helpful. (2 reviews)
- Users find the **difficult learning** curve for Mezmo&#39;s pipeline challenging, despite recent improvements and helpful support. (1 reviews)
- Users find **difficult navigation** in Mezmo initially challenging, but appreciate the team&#39;s ongoing improvements and support. (1 reviews)
- Users note that the **cost can rise sharply** with increased log volume, impacting overall affordability. (1 reviews)
- Users find the **learning curve challenging** , though improvements and support from the Mezmo team help ease the process. (1 reviews)
- Overwhelming Cost (1 reviews)
- Pricing Issues (1 reviews)

## Mezmo Reviews
  ### 1. Streamlined Log Management and Observability with Mezmo

**Rating:** 5.0/5.0 stars

**Reviewed by:** Nilansh B. | Senior Software Engineer, Mid-Market (51-1000 emp.)

**Reviewed Date:** September 11, 2025

**What do you like best about Mezmo?**

Mezmo makes it incredibly easy to collect, process, and analyze logs across distributed systems. The UI is intuitive and it is easier to add filters for the kubernetes pods and different systems.
The real-time search and filtering saves hours during incident response.

**What do you dislike about Mezmo?**

Costing can grow significantly as log volume increases.

**What problems is Mezmo solving and how is that benefiting you?**

Mezmo helps us centralize and streamline our log management. Instead of manually stitching together logs from multiple systems, we can ingest, process, and enrich them in one place. This makes troubleshooting and root-cause analysis much faster, reduces downtime during incidents, and gives our team better visibility into system health.

  ### 2. Mezmo has helped our security operations as far as speed, efficiency, and integrations available

**Rating:** 5.0/5.0 stars

**Reviewed by:** Verified User in Telecommunications | Mid-Market (51-1000 emp.)

**Reviewed Date:** May 01, 2025

**What do you like best about Mezmo?**

We've utilized Mezmo since the LogDNA days, and it has been the forefront of our incident response.  We've tried several platforms and none of them had the speed of data ingestion.  It integrates with several ingestion paths, and the pipeline features is extremely powerful.  My team uses it on a daily basis and I can't emphasize how helpful their engineers are to help implement.

**What do you dislike about Mezmo?**

Pipeline is a bit difficult to understand at first, but has made strides of continuous improvements since coming out. The Mezmo team has helped us implement efficiently.

**What problems is Mezmo solving and how is that benefiting you?**

Mezmo has given us the ability to monitor different endpoints for infrastructure and security in one dashboard with different modularity for stats and analytics.

  ### 3. It was a very amazing experience

**Rating:** 4.0/5.0 stars

**Reviewed by:** Mohammad Ibrahim K. | Virtual Assistant, Small-Business (50 or fewer emp.)

**Reviewed Date:** March 15, 2024

**What do you like best about Mezmo?**

It helps in Monitoring the statuses and also in keeping the track of all the records at one place and then distribute them amongst us

**What do you dislike about Mezmo?**

There's nothing to dislike. There's nothing at all to complain about it

**What problems is Mezmo solving and how is that benefiting you?**

To Monitor the data and it helped at all in most of my data issues

  ### 4. Efficiency at par

**Rating:** 4.5/5.0 stars

**Reviewed by:** Pratik K. | Software Engineer, Mid-Market (51-1000 emp.)

**Reviewed Date:** February 22, 2024

**What do you like best about Mezmo?**

Using Mezmo efficiently increased my teams productivity which is very much needed.

**What do you dislike about Mezmo?**

Some time its not very easy to implement and use for newcomer

**What problems is Mezmo solving and how is that benefiting you?**

In first some heavy implemenrations are get very easily donr with the help of Mezmo pipeline which earlier was very hectic work to do.

  ### 5. Memzo provide me a good experience with its user friendly interface which has builtin dashboard.

**Rating:** 5.0/5.0 stars

**Reviewed by:** Sanjay  D. | Data Analytics and Engineering , Small-Business (50 or fewer emp.)

**Reviewed Date:** April 18, 2023

**What do you like best about Mezmo?**

Mezmo Observability Pipeline enables us to quickly identify issues and reduce the time to resolution. Its real-time visibility helps us to pinpoint the root cause of problems, leading to faster incident response and improved system performance.

**What do you dislike about Mezmo?**

I like all the service which is provided by Memzo, but if I want to point out one limitation is that the development and maintenance of an effective observability pipeline can be complex sometime and it's require specialized knowledge and skills.

**What problems is Mezmo solving and how is that benefiting you?**

Mezmo Observability Pipeline  monitors, troubleshoots, and manages large volumes of data generated by complex distributed systems. It improves collaboration between teams, enabling them to quickly identify and resolve issues, improving system reliability and performance.
This helps our organizations to keep their systems running smoothly and quickly resolves issues. It saves time and effort by making it easier to find and fix problems before they affect our customers or business operations.

  ### 6. Amazing product

**Rating:** 5.0/5.0 stars

**Reviewed by:** G Santosh K. | Application Development Associate, Small-Business (50 or fewer emp.)

**Reviewed Date:** April 14, 2023

**What do you like best about Mezmo?**

One of the notable features of Mezmo Observability Pipeline is its ability to provide comprehensive visibility into distributed systems and microservices. Mezmo Observability Pipeline can help organizations improve their operational efficiency, reduce downtime, and enhance customer experience by providing timely and actionable insights into their systems.

**What do you dislike about Mezmo?**

One potential limitation of the platform is that it may require significant resources and expertise to implement and maintain effectively. Organizations may need to invest in skilled personnel, infrastructure, and tools to configure, monitor, and analyze the data generated by the platform.

**What problems is Mezmo solving and how is that benefiting you?**

The Mezmo Observability Pipeline is designed to solve the problem of gaining visibility and insights into complex and distributed technology environments. With the increasing complexity of modern IT infrastructures, it can be challenging for organizations to identify and diagnose issues, monitor performance, and ensure availability across various layers of the technology stack.

  ### 7. Easy to use, great app, but with limitations

**Rating:** 4.0/5.0 stars

**Reviewed by:** Paul S. | Software Engineer, Small-Business (50 or fewer emp.)

**Reviewed Date:** December 18, 2022

**What do you like best about Mezmo?**

Very easy to implement. 

Define the name of the app and environment.

App is great! Compact, good UI. Logs are easy to read. Different color for warn/error. Visualization of spikes.

Setup alerts, including alerts when certain logs spike in frequency. Many great options in the app.

App makes it easy to see only certain types of logs, from certain servers/apps/times. Even search the logs!

Generous amount of data retention per dollar, and unlimited number of hosts. Minimum charge is $10/mo.

Mezmo does not offer any services other than logging. Other cloud logging solutions offer all kinds of performance monitoring. But for me this is actually a benefit. It makes the app very simple and easy to use and SDK very simple to set up. The more complex tools are often too cumbersome and awkward because they do too much. Do one thing and do it well.

**What do you dislike about Mezmo?**

* It's not possible to submit regular "log" level. You have to choose instead from "debug", "trace", "info", "warn", or "error". When attempting to log {level: "log"} in NodeJS, I get an error. The SDK simply does not allow it. So, it's annoying when logging regular "console.log" level, I have to submit it as {level: "trace"} instead. It's not a big deal for me, because I don't use trace.

* Would be nice if debug/trace/info were different colors in the app. Currently they're all grey.

* I don't know if they fixed this or not, but as of January 2021, there was a limitation... If you make a log less often than once per minute, then their logging service seems to go to sleep. Then if you haven't submitted a log in a while, it just would drop the first log, not report it at all. This was frustrating. I fixed it with a "setInterval" on my server - submitting a "debug" log once every minute. This way, even if I send occasional rare log events from different servers, all the logs now show up without getting lost. It's easy enough. However, in order to not pollute the app dashboard, I had to set aside "debug" level for this purpose, and never use it in my actual app. Then filter it out from the app.

So now, I'm able to use (and see in the dashboard) "info", "warn", "error", and instead of "log" I have to use "trace". These are the only levels available that actually work. 

Fortunately, for me that's enough. And, the UI is very good, and the price is very good for how well everything works. But if the service was less user friendly, or price higher, my rating would be lower. So overall great job!

* Documentation is not well worded, not easy to browse. Documentation mentions a "fatal" log level, but that doesn't actually work.

**What problems is Mezmo solving and how is that benefiting you?**

Logging from multiple cloud servers

  ### 8. Loving the product

**Rating:** 5.0/5.0 stars

**Reviewed by:** Sumit K. | Software Engineer, Mid-Market (51-1000 emp.)

**Reviewed Date:** November 18, 2022

**What do you like best about Mezmo?**

The search experience. TBH, I haven't seen this kind of UI before for search across logs. Whoever came up with this is a genius.  I love the right hand pane that shows me various colored lines and how easy it is to jump between the logs using those colored lines. I also love how I can click on a line in the log and then click on `view in context` to view the surrounding logs.

**What do you dislike about Mezmo?**

(1) I am not able to understand what `Time Scale` feature on the right hand top corner does. TBH, I haven't tried looking for it in documentation or web, but it would be nice if I could know without looking for it on the documentation.
(2) I feel like the `Levels` tab on the top that is supposed to help me filter logs of various severity does not always work as expected. I don't feel confident using it, hence I have stopped using this feature and always look a the entire log.

**What problems is Mezmo solving and how is that benefiting you?**

We rely on Mezmo for all our production and staging enviroment logs. Since it is not possible to provide access to actual deployed instance to all the employees, the company relies on mezmo to provide a platform which all employees can access to check out the status or health of the production / staging systems as well as debug them.

  ### 9. 5 minutes integration, and you have a full fledged logging system

**Rating:** 5.0/5.0 stars

**Reviewed by:** Dan B. | Founder, Small-Business (50 or fewer emp.)

**Reviewed Date:** September 12, 2022

**What do you like best about Mezmo?**

Documentation is very thorough and integrating from Cloudflare workers took literally minutes.

The support team is amiable and responds quickly and professionally.

**What do you dislike about Mezmo?**

Finding your way around the web application is a little tricky. The central panel with the logs and search is excellent. However, the left navigation is made entirely from icons, and you must hover over all of them to find what you need.

Also, switching between plans did not count for the partial payment that I already did. However, their excellent and friendly support has quickly fixed that.

**What problems is Mezmo solving and how is that benefiting you?**

I run multiple Cloudflare workers and several other services.
I needed a place to store logs and be able to add some metadata that would help me track a single request going through multiple services. 
I connected Mezmo to all of my services as the standard-output, and added metadata about each request, including a requestId that helps me with cross-service tracking.
Now when I have a problem, I easily find all logs related to that request going through all services, even cross providers (Google and Cloudflare)

  ### 10. Data pipeline using Mezmo

**Rating:** 4.5/5.0 stars

**Reviewed by:** NIKHIL G. | GCP Data Engineer at TCS, Enterprise (> 1000 emp.)

**Reviewed Date:** April 19, 2023

**What do you like best about Mezmo?**

This is one of most useful product for data engineers. It does make life easier for data engineers by providing one of the best platform for creating the data pipelines in no time.

**What do you dislike about Mezmo?**

I don't have anything to dislike at the moment.

**What problems is Mezmo solving and how is that benefiting you?**

It is solving one of the major issue of knowing why the data pipelines are gonna become faulty. It does also provides the logs which can be used to debug the errors.


## Mezmo Discussions
  - [how does log DNA sustain it self whilst being absolutely free](https://www.g2.com/discussions/how-does-log-dna-sustain-it-self-whilst-being-absolutely-free) - 1 comment, 1 upvote
  - [Only allow certain users to access tags, apps, etc.](https://www.g2.com/discussions/25006-only-allow-certain-users-to-access-tags-apps-etc) - 1 comment, 1 upvote
  - [Is there a way to avoid false negatives from a variably-running process?](https://www.g2.com/discussions/is-there-a-way-to-avoid-false-negatives-from-a-variably-running-process) - 1 comment, 1 upvote
  - [Is LogDNA open source?](https://www.g2.com/discussions/is-logdna-open-source) - 1 comment
  - [How do you use LogDNA?](https://www.g2.com/discussions/how-do-you-use-logdna) - 1 comment

- [View Mezmo pricing details and edition comparison](https://www.g2.com/products/mezmo-log-analysis/reviews/mezmo-log-analysis-review-4420942?section=pricing&secure%5Bexpires_at%5D=2026-05-13+15%3A37%3A54+-0500&secure%5Bsession_id%5D=75cf57f9-ee5f-4522-8d68-c40f6a9b1d74&secure%5Btoken%5D=2e7dbf50ad926717518078c4f773302c16c7ccc70c95a330db109fccd0ad72e9&format=llm_user)

## Mezmo Features
**Monitoring**
- Security and Compliance Monitoring

**Monitoring**
- Constant Monitoring
- Timely Alerts
- TIcket Accuracy
- AI Monitoring

**Functionality**
- Artificial Intelligence
- Machine Learning
- Systems Monitoring

**Visibility**
- Dashboards and Visualizations
- Alerts and Notifications
- Reporting

**Functionality**
- Observability

**Data Preparation**
- Data Sources
- Indexing
- Automated Tagging
- Data Blending

**Functionality**
- Real-time Analytics
- Data quality monitoring
- Automation
- End to End visiblity

**Data Management - Observability Pipeline**
- Data Storage
- Data Optimization and Reduction
- Data Migration
- Log Context Enrichment
- Data Format Transformation

**Administration**
- Auto-Scaling & Resource Optimization

**Management Tools**
- Ticket Assignment
- Standardization
- Lifecycle Visualization

**Issue Resolution**
- Root Cause Identification
- Proactive Identification
- Resolution Guidance

**Monitoring and Management**
- Automation
- Performance Baseline
- Real-Time Monitoring

**Management**
- Dashboards and Visualization
- Alerting

**Analysis**
- Track Trends
- Detect Anomalies
- Metric and Event Data
- Search
- Alerts
- Live Tail

**Management**
- Anomaly identification
- Single pane view
- Real-time alerts
- Data lineage
- Integrations

**Performance - Observability Pipeline**
- Cost Reduction
- Pipeline Visualization
- Platform Agnostic Integration

**Management**
- System Integration
- Alerting
- Reporting

**Visualization**
- Dashboards
- Data Discovery

**Generative AI**
- AI Text Generation
- AI Text Summarization

**Generative AI**
- AI Text Generation

**AI - Observability Pipeline**
- Root Cause Analysis
- Alert Fatigue Reduction
- Anomaly Detection

**Agentic AI - Log Monitoring**
- Autonomous Task Execution
- Multi-step Planning
- Cross-system Integration
- Adaptive Learning
- Natural Language Interaction
- Proactive Assistance
- Decision Making

**Agentic AI - Enterprise Monitoring**
- Autonomous Task Execution
- Multi-step Planning
- Cross-system Integration
- Adaptive Learning
- Natural Language Interaction
- Proactive Assistance
- Decision Making

**Generative AI**
- AI Text Generation
- AI Text Summarization

**Compliance - Observability Pipeline**
- Compliance Maintenance
- Sensitive Data Detection

**Agentic AI - Data Observability**
- Autonomous Task Execution
- Multi-step Planning
- Cross-system Integration
- Natural Language Interaction
- Proactive Assistance

**Agentic AI - Incident Management**
- Autonomous Task Execution
- Multi-step Planning
- Cross-system Integration
- Adaptive Learning
- Natural Language Interaction
- Proactive Assistance
- Decision Making

**Agentic AI - Log Analysis**
- Autonomous Task Execution
- Multi-step Planning
- Cross-system Integration
- Adaptive Learning
- Natural Language Interaction
- Proactive Assistance
- Decision Making

**Agentic AI - Cloud Infrastructure Monitoring**
- Multi-step Planning
- Cross-system Integration
- Adaptive Learning
- Natural Language Interaction
- Proactive Assistance
- Decision Making

**Agentic AI - AIOps Platforms**
- Autonomous Task Execution
- Multi-step Planning
- Cross-system Integration
- Adaptive Learning
- Natural Language Interaction
- Proactive Assistance
- Decision Making

**Agentic AI - Observability Pipeline**
- Autonomous Task Execution
- Multi-step Planning
- Cross-system Integration
- Adaptive Learning
- Natural Language Interaction
- Proactive Assistance
- Decision Making

**AI Automation - Cloud Infrastructure Monitoring**
- AI-Powered Anomaly Detection
- AI-Driven Insight Recommendations

## Top Mezmo Alternatives
  - [Datadog](https://www.g2.com/products/datadog/reviews) - 4.4/5.0 (689 reviews)
  - [Splunk Enterprise](https://www.g2.com/products/splunk-enterprise/reviews) - 4.3/5.0 (412 reviews)
  - [Sumo Logic](https://www.g2.com/products/sumo-logic/reviews) - 4.3/5.0 (382 reviews)

