Operating in a dynamic digital marketplace, we've harnessed the power of Priceva's price monitoring service, but it's important to acknowledge that while it offers numerous advantages, there are some disadvantages to consider as well.
Priceva's MAP monitoring tool has undeniably simplified our efforts in ensuring our products adhere to recommended prices on various platforms. The ability to save copies of monitored pages is a significant benefit, providing solid proof of compliance for audits and reviews. However, there are a few drawbacks to note. Firstly, the service comes with a cost, and for smaller businesses with limited budgets, this expense can be a burden. Additionally, the tool's accuracy can occasionally be compromised due to fluctuations in data sources, which can lead to misleading pricing information.
The automatic repricing tool offered by Priceva has indeed been a game-changer. By setting up predefined formulas, we've allowed the system to autonomously adjust our product prices, saving us countless hours and helping us maintain competitiveness. However, it's crucial to mention that the effectiveness of the repricing tool largely depends on the accuracy of the initial pricing data. If this data is outdated or inaccurate, it can lead to price adjustments that are not in line with market conditions, potentially hurting our profitability. Review collected by and hosted on G2.com.
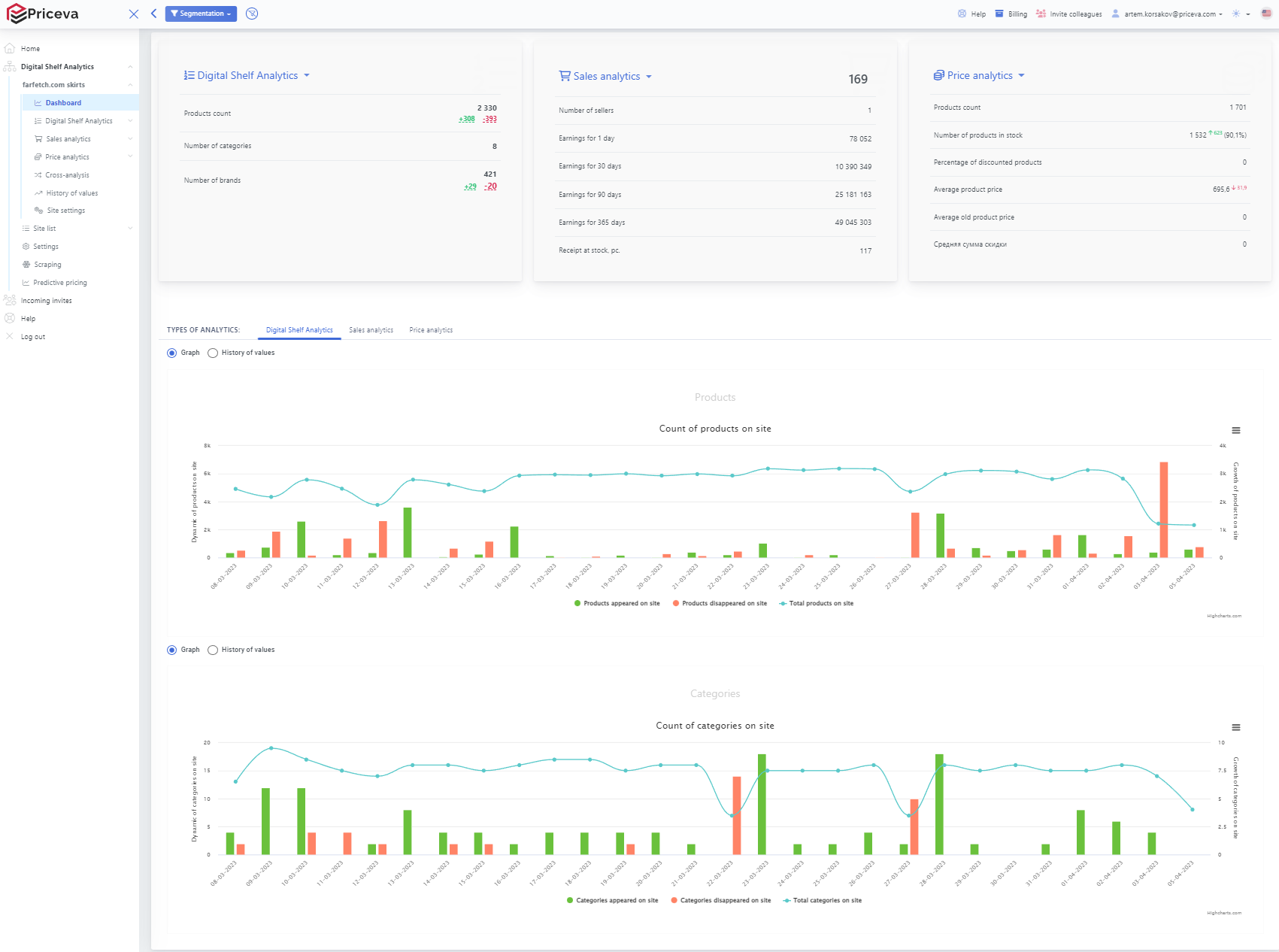
Furthermore, Priceva's digital shelf analytics products have provided invaluable insights into our online presence, aiding us in optimizing our digital shelf space, enhancing visibility, and understanding customer behavior. However, there are limitations to consider. The detailed analytics require a significant amount of data, and for businesses with smaller online footprints or niche markets, the insights may not be as comprehensive or actionable. Additionally, the learning curve for using these analytics tools effectively can be steep, requiring dedicated time and resources for training. Review collected by and hosted on G2.com.
Validated through a business email account
Organic review. This review was written entirely without invitation or incentive from G2, a seller, or an affiliate.


