
The reliability of the node scaling continues to be a highlight; we have zero anxiety about node recreation even during high-traffic events. The 'set it and forget it' nature of the infra management is still the strongest selling point. Stability has been rock solid over the last year. Review collected by and hosted on G2.com.
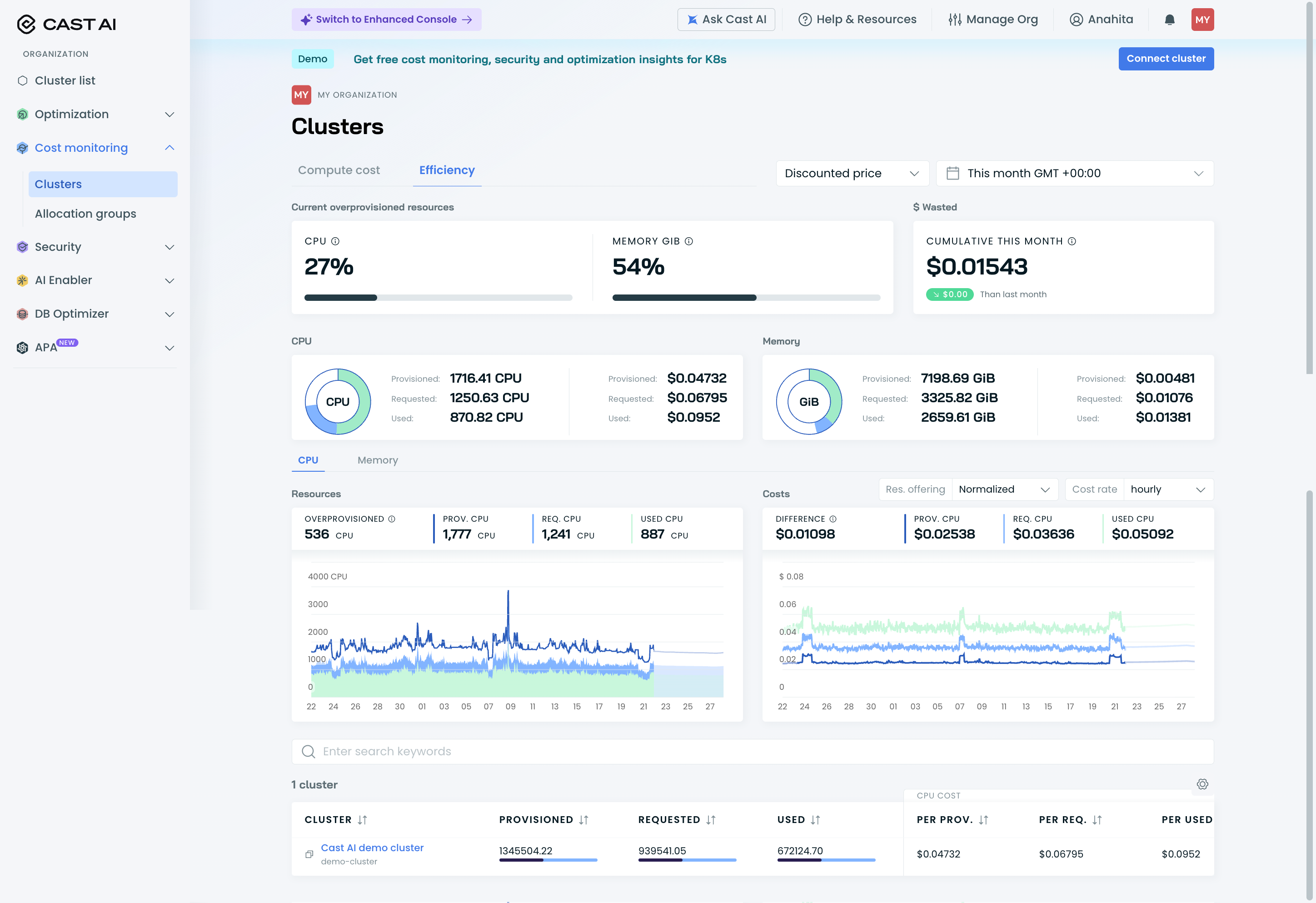
I still find the cost reporting to be the weak point compared to the GKE/GCP console. I need better visibility into specific node template costs and a clearer breakdown of infrastructure prices. Currently, reconciling Cast AI's reported figures with our actual GCP billing lacks the necessary granularity. We need more transparency on the total amounts for specific node groups to fully trust the cost data. Review collected by and hosted on G2.com.
At G2, we prefer fresh reviews and we like to follow up with reviewers. They may not have updated their review text, but have updated their review.
The reviewer uploaded a screenshot or submitted the review in-app verifying them as current user.
Validated through Google One Tap using a business email account
Organic review. This review was written entirely without invitation or incentive from G2, a seller, or an affiliate.






