
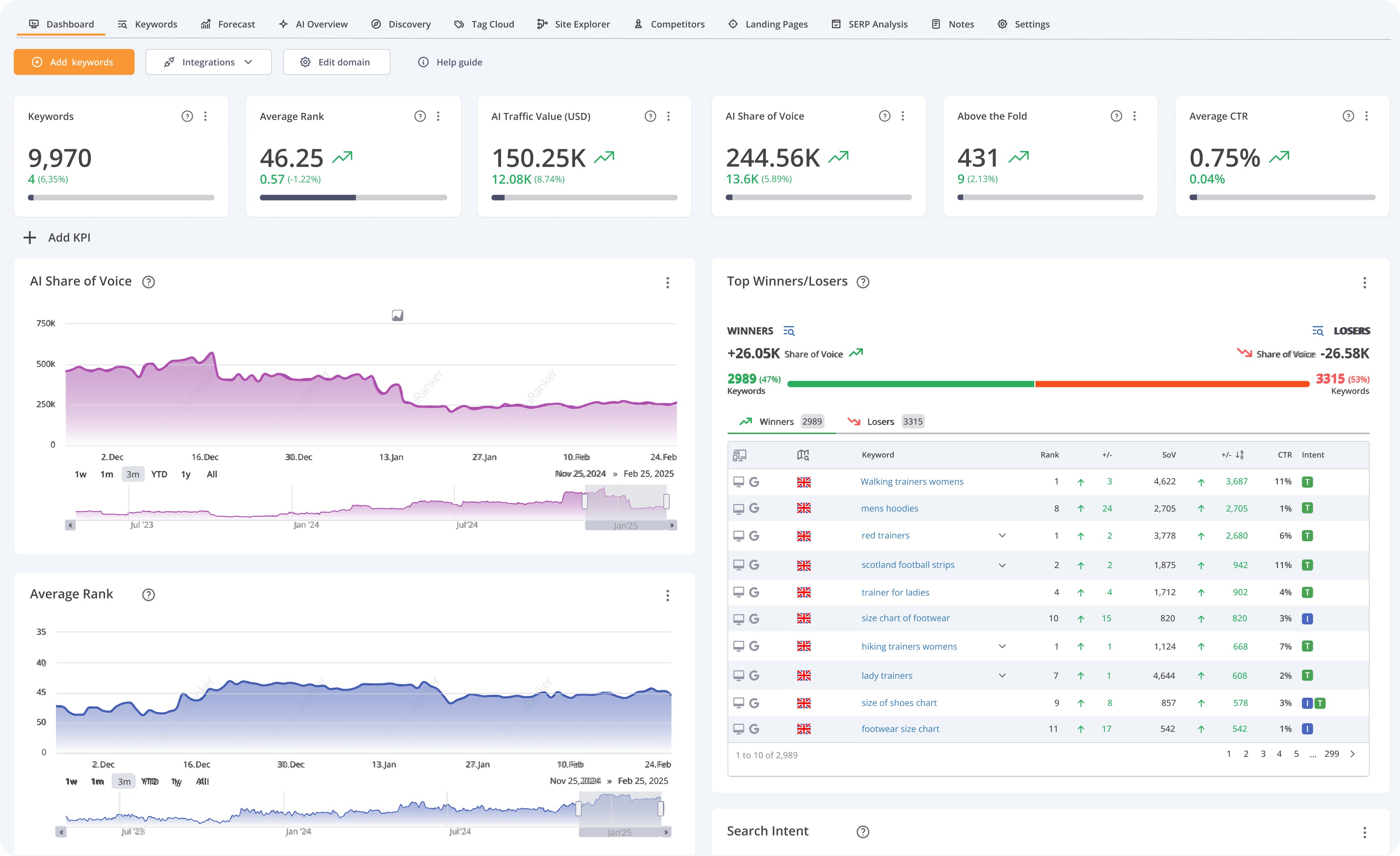
I think customer support has been absolutely fantastic. They're based in Denmark, but we've never had a challenge reaching them or getting a response within a business day. I like the ease of setting things up as projects and uploading things in bulk, which makes for ease of use. The platform's reliability is impressive as it connects well to Looker Studio and we've never been left guessing on what to do. The ability to upload batches of keywords using tags and taxonomy logic in a spreadsheet is incredibly time-saving compared to navigating through the system UI. Setup was tremendously easy with the sales rep taking care of everything. Review collected by and hosted on G2.com.
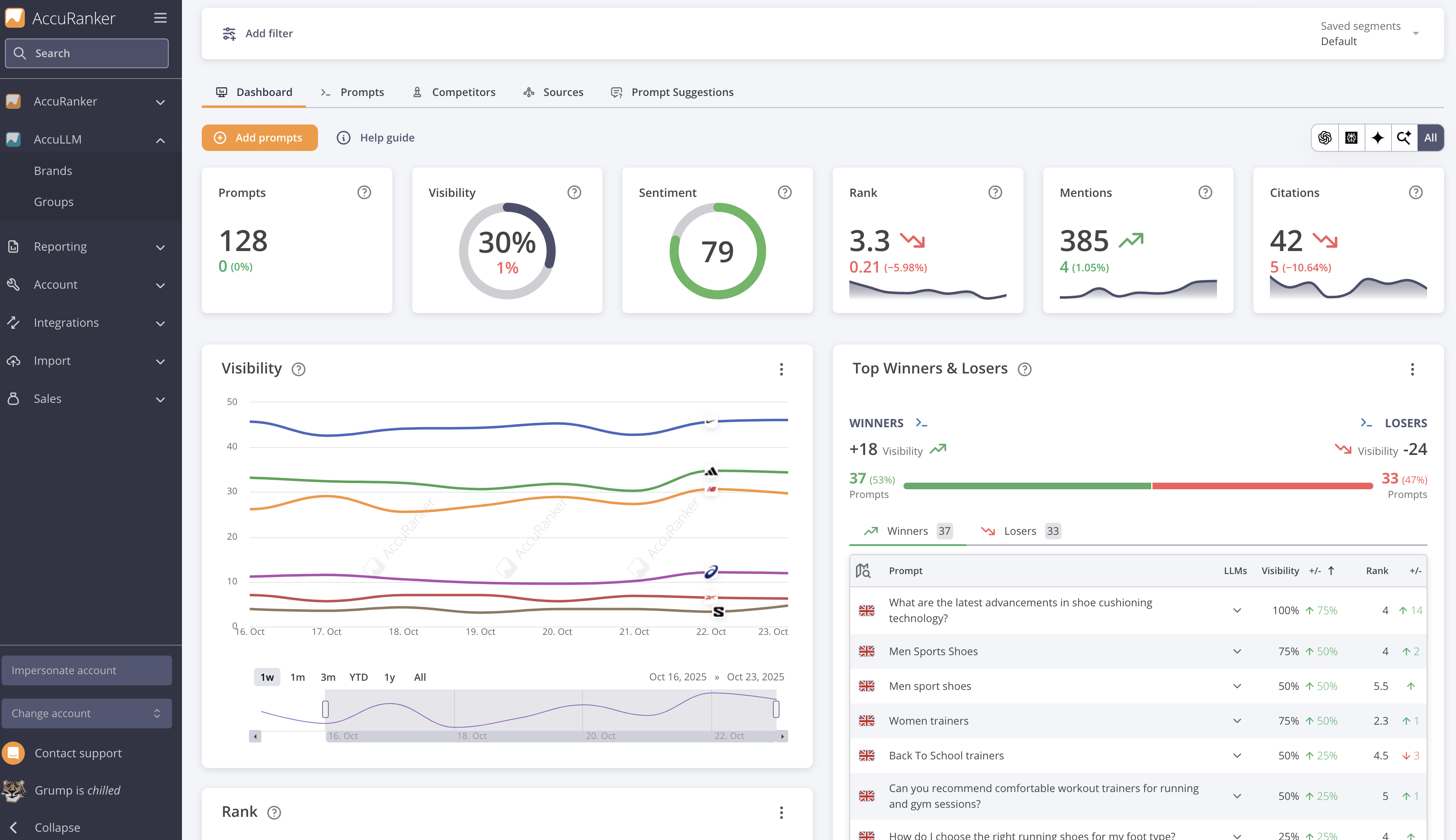
I think the use of AI share of voice is confusing for our clients. It's not necessarily that we are tracking the share of voice within AI overviews, but that it is an AI calculated share of voice. I just think the naming of some of the features in the reporting could be a little more clear about what is being conveyed. Review collected by and hosted on G2.com.






