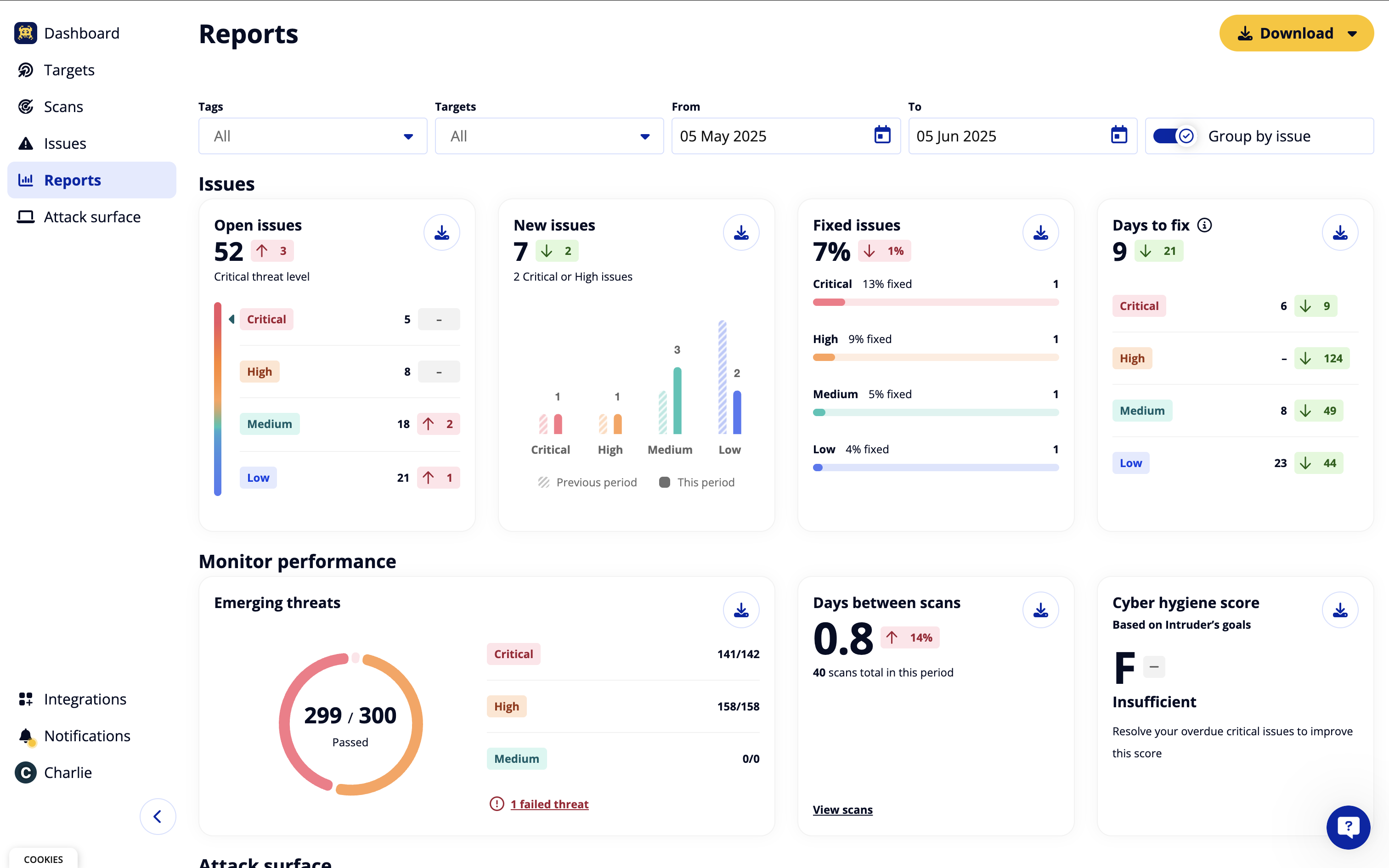
Was wir an Intruder am hilfreichsten finden, ist die Klarheit und Priorisierung seiner Ergebnisse. Anstatt uns mit geringwertigem Lärm zu überfluten, hebt es Schwachstellen hervor, die wirklich wichtig sind, und erklärt, warum sie wichtig sind. Das kontinuierliche Scan-Modell ist ein großer Vorteil, da es bedeutet, dass neue Probleme identifiziert werden, wenn sich unsere Umgebung ändert, anstatt sich auf gelegentliche Momentaufnahmen zu verlassen. Das Maß an Kontext, das für jedes Ergebnis bereitgestellt wird, einschließlich der Ausnutzbarkeit und praktischer Anleitungen zur Behebung, macht es viel einfacher, sinnvolle Maßnahmen zu ergreifen. Intruder bietet auch eine hervorragende Sichtbarkeit auf extern exponierte Assets, die oft die Bereiche mit dem höchsten Risiko sind. Das Dashboard ist sauber und intuitiv, sodass wir das Risiko sowohl technischen als auch nicht-technischen Stakeholdern klar kommunizieren können, und es integriert sich reibungslos in unsere bestehenden Arbeitsabläufe ohne großen Aufwand. Insgesamt bietet es die laufende Gewissheit, dass wir aktiv reale Risiken reduzieren, anstatt einfach nur Scans zur Einhaltung von Vorschriften durchzuführen. Bewertung gesammelt von und auf G2.com gehostet.
Zu diesem Zeitpunkt haben wir keine wesentlichen Nachteile festgestellt. Die Plattform war einfach einzurichten, die Ergebnisse waren klar und umsetzbar, und sie hat sich gut in unsere bestehenden Prozesse integriert. Wenn überhaupt, wird sich zukünftiges Feedback eher auf zusätzliche Funktionen oder Verfeinerungen als auf grundlegende Mängel beziehen, aber bisher war unsere Erfahrung durchweg positiv. Bewertung gesammelt von und auf G2.com gehostet.
Der Bewerter hat einen Screenshot hochgeladen oder die Bewertung in der App eingereicht und sich als aktueller Benutzer verifiziert.
Bestätigt durch ein Geschäftsemail-Konto
Dieser Bewerter erhielt als Dank für das Ausfüllen dieser Bewertung einen symbolischen Anreiz.
Einladung von G2 im Namen eines Verkäufers oder Partnerunternehmens. Dieser Bewerter erhielt als Dank für das Ausfüllen dieser Bewertung einen symbolischen Anreiz.
Diese Bewertung wurde aus English mit KI übersetzt.







